
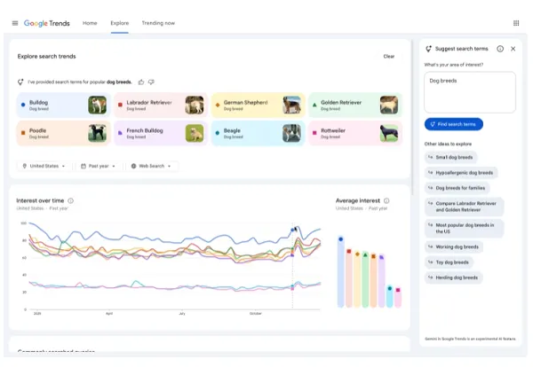
Users can compare up to eight search terms simultaneously to populate a Trends graph and visually contrast interest over time. A side panel surfaces related ideas like 'hypoallergenic dog breeds' or 'large dog breeds' to suggest deeper queries. Hovering over any search term allows quick editing, while country, time and property filters refine the timeline and dataset. The interface received a visual update with dedicated icons and colors to better contextualize data presence. The number of comparable terms was increased and the list of rising queries per timeline was doubled to help users understand why particular queries are trending.
"For example, if you're researching trending dog breeds, up to eight search terms like 'golden retriever' or 'beagle,' will automatically populate the graph so you can easily compare them. The side panel will also show related ideas like 'hypoallergenic dog breeds' or 'large dog breeds' to help you dive deeper. Hover over a search term to edit it, or use the country, time and property filters to adjust the Trends timeline."
"And as you can see in the example image, Google Trends has also had a visual update, which Google says will help to better contextualize the data presence, with dedicated icons and colors. "We've also increased the number of terms you can compare, and we've doubled the amount of rising queries we show on each timeline, so you can better understand why a query is trending.""
Read at Social Media Today
Unable to calculate read time
Collection
[
|
...
]